Dashboard Analytics AudioBras

Live Analytics Exclusivo

Incluso nos planos de streaming, nosso analytics oferece métricas próprias com tecnologia compatível com todos os painéis (MediaCP, CentovaCast, Sonic Panel), monitorando transmissões de áudio e vídeo com dados detalhados e confiáveis.

Acompanhe em tempo real ouvintes e espectadores conectados, de onde acessam, por quais dispositivos e apps, e analise tendências de crescimento da sua emissora.

Recursos do Live Analytics

Tudo que você precisa para monitorar e entender sua audiência de áudio e vídeo.

Mapa de Audiência

Mapa interativo com localização aproximada de ouvintes e espectadores por país, estado e cidade.

Players e Dispositivos

Identifique por onde sua audiência acessa: Apps Android e iOS, Alexa, RadiosNet, TuneIn, VLC, navegadores e mais.

Picos e Histórico

Gráficos de picos simultâneos e histórico de audiência com períodos de 2 horas a 30 dias e seletor de fuso horário.

Heatmap de Audiência

Mapa de calor com padrão de audiência por hora e dia da semana, identificando os horários nobres da sua emissora.

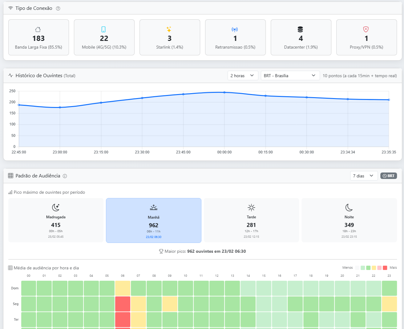
Tipo de Conexão

Detecção automática de banda larga fixa, 4G/5G, Starlink, VPN e redes corporativas dos seus conectados.

Tecnologia Própria

Incluso nos planos, com coleta de dados própria que complementa os relatórios do painel, garantindo métricas detalhadas e confiáveis.

Conheça o Dashboard

Veja em detalhes cada recurso do nosso sistema de analytics.

Central de Streaming - Visão geral de todas as contas

Central de Streaming

Visualize todas as contas de streaming de áudio e vídeo em um único lugar. A central mostra o status de cada serviço com ouvintes/espectadores atuais, pico, tempo médio de conexão e status do encoder.

  • Contas de rádio e TV em uma única tela
  • Ouvintes, pico e tempo médio em tempo real
  • Status do encoder e uptime do servidor
  • Acesso direto ao Live Analytics de cada conta

Mapa, Dispositivos e Rankings

Acompanhe em tempo real de onde sua audiência acessa. O mapa interativo mostra cada conexão, com painéis laterais detalhando distribuição por país, dispositivos e apps, estados e cidades.

  • Mapa interativo com localização por IP
  • Distribuição por país com percentual
  • Players: Apps, Alexa, TuneIn, VLC, navegadores
  • Top estados e top 10 cidades
Mapa de ouvintes, dispositivos e cidades
Gráfico de picos e picos por período

Histórico e Picos de Audiência

Gráficos detalhados de audiência ao longo do tempo com períodos selecionáveis de 2 horas a 30 dias. Identifique picos, compare períodos e descubra os horários nobres.

  • Histórico de 2h, 6h, 12h, 24h, 7 e 30 dias
  • Picos de simultâneos nos últimos 30 dias
  • Seletor de fuso horário (BRT, UTC, etc.)
  • Padrão de audiência por período do dia

Heatmap e Lista de Conexões

Heatmap hora × dia da semana mostrando o padrão de audiência da emissora, com intensidade por cores. A lista detalhada exibe cada conexão com IP, cidade, tipo de conexão e player utilizado.

  • Heatmap hora × dia da semana (7, 30 ou 90 dias)
  • Lista de conexões com IP, cidade e player
  • Tipo de conexão: banda larga, 4G/5G, Starlink
  • Busca por IP e filtro por país
Heatmap e lista detalhada de cidades
Analytics AudioBras

Por que nosso Analytics é diferente?

Incluso nos planos de streaming da AudioBras, nosso analytics vai além dos relatórios dos painéis convencionais. Com tecnologia própria de coleta, você tem uma visão completa da sua audiência com métricas detalhadas e confiáveis.

Perguntas Frequentes

O que é o Live Analytics da AudioBras?

O Live Analytics é um sistema exclusivo da AudioBras, incluso nos planos de streaming, que permite monitorar em tempo real ouvintes e espectadores da sua emissora. Oferece mapa interativo de audiência, ranking de estados e cidades, identificação de dispositivos e apps, gráficos de picos (2h a 30 dias), heatmap por dia/hora e tipo de conexão. Acesse pela Área do Cliente.

Como acessar o Live Analytics?

O Live Analytics está disponível na Área do Cliente. Após fazer login, você encontrará a Central de Streaming com todas as suas contas de áudio e vídeo, e poderá acessar o dashboard de analytics de cada uma. O sistema funciona com todos os painéis (MediaCP, CentovaCast, Sonic Panel) e monitora tanto transmissões de áudio quanto de vídeo.